KES(KingbaseES)数据库监控最佳实践
KES(KingbaseES)产品介绍
KES(Kingbase Enterprise Server,人大金仓企业级数据库) 是一款国产企业级关系型数据库产品,基于 PostgreSQL 内核深度定制,面向政务、金融、电力等关键行业,满足国产化与信创环境下对数据库稳定性、安全性与可控性的要求。
KES 支持标准 SQL、事务处理、MVCC、多种索引类型及丰富的系统视图,能够满足企业级 OLTP 业务的高并发访问需求。同时,KES 在可靠性、审计、安全控制等方面进行了增强,适用于核心业务系统的数据存储与处理。
在实际生产环境中,KES 通常作为关键业务数据库运行,其稳定性与性能直接影响业务连续性,因此对数据库运行状态、性能指标和异常情况进行持续监控尤为重要。
观测云
观测云是一款专为 IT 工程师打造的全链路可观测产品,集成了基础设施监控、应用性能监控和日志管理能力,可对数据库、中间件、应用服务和底层资源进行统一观测。
通过将 KES 数据库接入观测云,用户可以实时掌握数据库连接状态、事务吞吐、SQL 性能和资源使用情况,并通过可视化仪表板和告警机制,快速发现潜在性能瓶颈和运行风险,提升数据库运维的可控性和响应效率。
采集方法
观测云支持通过 DataKit 对 KES 数据库进行指标采集,采集方式基于数据库系统视图,兼容 PostgreSQL 指标模型,适用于集中式 KES 单机或集群部署场景。
集成步骤
- 登录观测云控制台
- 点击【集成】菜单
- 在集成列表中选择 Kingbase(KES)
- 按照安装向导,在数据库所在主机部署 DataKit
- 配置 KES 数据库连接信息(地址、端口、用户、数据库)
- 保存配置并启动采集
配置完成后,DataKit 将定期从 KES 的系统视图中采集运行指标,并自动上报至观测云。

开启 kingbase.conf 采集器
进入 DataKit 安装目录下的 /usr/local/datakit/conf.d/samples 目录,复制kingbase.conf.conf.sample 并命名为 kingbase.conf。示例如下:
cp /usr/local/datakit/conf.d/samples/kingbase.conf.sample /usr/local/datakit/conf.d/kingbase.conf
配置 kingbase ,数据库用户创建参考文档链接 https://docs.guance.com/integrations/kingbase/
[[inputs.kingbase]]
# host name
host = "127.0.0.1"
## port
port = 54321
## user name
user = "dk_test"
## password
password = "dk_test123"
## database name
database = "security"
验证采集器状态

关键指标
通过集成 KES,观测云可采集并展示以下核心指标,用于全面评估数据库运行状态:
- 连接类指标:当前连接数、活跃连接数、空闲连接数
- 事务与吞吐:事务提交次数(TPS)、事务回滚次数
- SQL 性能:SQL 执行次数、SQL 平均执行时间、慢 SQL 统计
- 缓存与 IO:Buffer Cache 命中率、磁盘读写量
- 数据库健康状态:锁等待情况、会话状态分布
这些指标可帮助运维人员快速判断数据库负载水平、性能变化趋势及潜在风险。
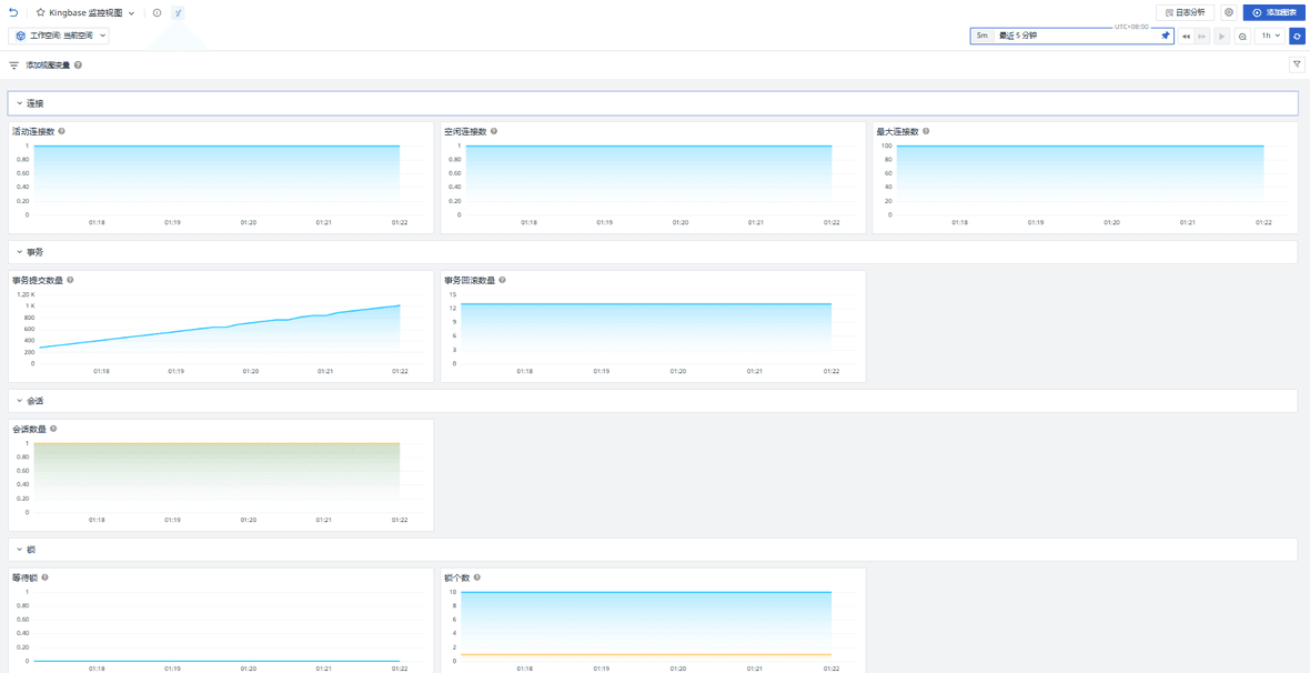
场景视图
登录观测云控制台,点击【场景】→【新建仪表板】,在模板列表中选择 “Kingbase 监控视图”,即可快速创建 KES 数据库的监控仪表板。
该视图包含:
- 数据库整体运行概览
- 连接数与会话状态趋势
- TPS / QPS 变化情况
- 慢 SQL TOP 列表
- 缓存命中率与 IO 情况
通过场景视图,运维人员可以从整体到细节,快速掌握 KES 的运行态势。

监控器(告警)
数据库连接消失风险
简要描述:当数据库在一段时间内未检测到任何活跃连接时,通常意味着业务应用未正常访问数据库,或数据库连接链路出现异常(如应用全部下线、网络中断、连接池异常等)。该情况可能导致业务不可用或请求失败,应立即排查并处理。

事务回滚异常
简要描述:当数据库事务回滚数量在一段时间内出现异常升高时,通常表示事务执行过程中频繁发生失败,可能由业务逻辑异常、锁冲突、死锁、唯一键冲突或应用主动回滚等原因引起。持续监控该指标有助于及时发现数据库事务成功率下降及潜在的业务稳定性问题。
SQL 执行耗时异常
简要描述:当数据库中 SQL 的最新一次平均执行时间(mean_exec_time)超过阈值时,通常意味着当前存在执行耗时明显偏高的查询语句,可能由 SQL 执行计划不合理、索引缺失、数据量增长或资源争用等因素引起。通过对 SQL 执行耗时的持续监控并设置告警,可以及时发现疑似慢 SQL 问题,辅助定位性能瓶颈,避免查询性能下降进一步影响业务稳定性。
总结
通过将 KES(KingbaseES)数据库 接入观测云,用户可以实现对国产数据库运行状态的持续可观测。观测云能够统一采集数据库连接、事务吞吐、SQL 性能等关键指标,并通过可视化场景视图和智能告警,帮助运维人员及时发现性能瓶颈和潜在风险。
该方案在不改变业务架构的前提下,为 KES 提供了一套标准化、可视化、可告警的监控体系,适用于测试验证及生产环境部署,有效提升数据库运维效率与系统稳定性。