联系我们

加入社区

微信扫码
加入官方交流群

立即体验

在线开通,按量计费,真正的云服务!

立即开始

选择观测云版本

代码托管平台

Network Device Monitoring

网络设备监控

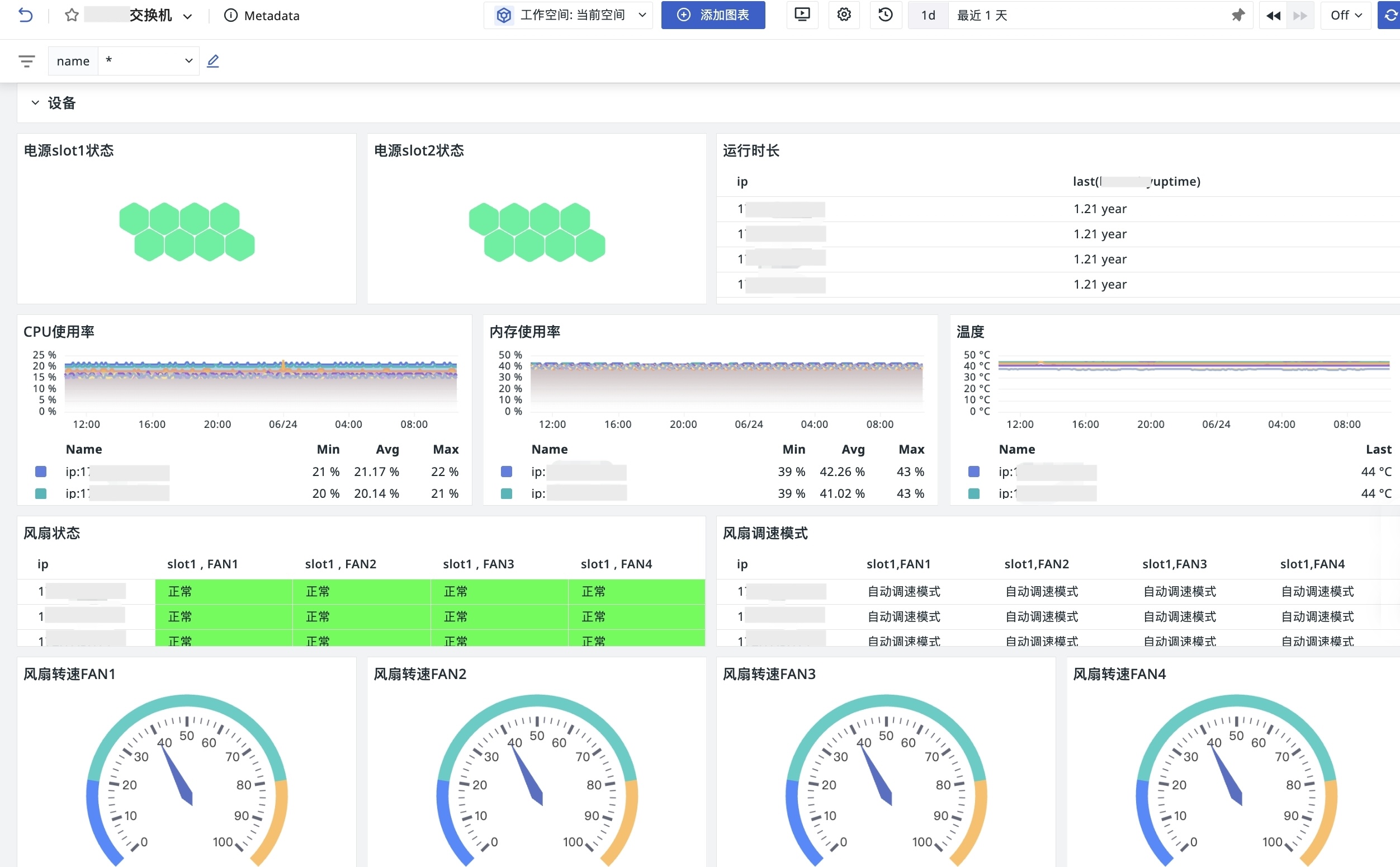
观测云网络设备监控通过 SNMP 等方式采集交换机、路由器、防火墙等设备状态、接口流量、CPU、内存和告警信息,帮助网络团队统一观察设备健康、链路质量和异常影响范围。

联系我们

接入观测云后,我们打通了端到端的交易链路:从网络和服务器资源、应用服务、到前端页面和 POS 终端,实现全链路性能实时监控。在一次告警中,我们能立即看到是哪一段出现了性能瓶颈、用户体验下降或日志异常,帮助团队多维度定位问题,将性能优化落地。

———— 吴鸿钦 美宜佳 数据IT体系技术总监

设备来自不同厂商,也要能统一纳入监控
通过 SNMP 等协议接入 Cisco、华为等不同厂商的路由器、交换机、防火墙和其他网络设备,把设备状态、接口信息和性能指标放到同一套监控视图里分析。
设备来自不同厂商,也要能统一纳入监控
接口流量和设备负载异常,要能及时发现
接口流量和设备负载异常,要能及时发现
通过主动轮询采集 CPU、内存、接口流量、带宽利用率、错误包和设备状态等关键指标,并结合仪表板和告警规则持续观察网络健康度。发生拥塞、丢包或设备异常时,团队能更快判断影响链路。
监控数据传输也要考虑安全和权限
支持更安全的协议版本和访问控制方式,降低设备监控数据在采集、传输和共享过程中的泄露风险。对大型网络环境来说,设备状态可见和数据安全需要同时满足。
监控数据传输也要考虑安全和权限

常见问题

网络设备监控主要监控哪些设备?

网络设备监控主要覆盖交换机、路由器、防火墙等基础网络设备,可采集接口流量、CPU、内存、在线状态、错误包和设备告警等数据。

网络设备监控如何发现链路问题?

团队可以通过接口流量、带宽利用率、错误包、设备状态和拓扑关系判断拥塞、丢包或设备异常发生在哪一段链路。

观测云网络设备监控支持 SNMP 吗?

支持。观测云可以通过 SNMP 等方式接入不同厂商的网络设备,并将设备指标与基础设施、日志、告警和事件关联分析。

相关阅读

想看网络设备监控如何落到你的业务系统?

预约演示